Products
森鹏物联数智化产品
通过集成物联网技术与数据分析,提供智能化的环卫管理解决方案,提升作业效率、降低成本并优化资源配置,助力环卫行业实现智慧数字化转型
Advantages
环卫企业数字化转型解决方案
提供“一站式” “能降本” “全过程” “陪伴式” 企业数字化转型服务
-
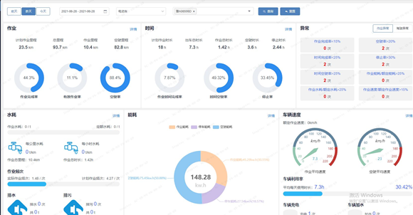
智慧环卫最新版本更新内容介绍 gps车辆监控系统
森鹏智慧环卫最新版本更新的内容是:搭载gps车辆监控系统平台,实现作业过程实时管理。森鹏物联网自动、半自动、人工驾驶环卫车搭载以“一张网、一套图、N组数据、一个中心”为核心的智慧环卫系统平台,实现了自动、半自动、人工驾驶、智能作业、远程接管功能,能够根据作业、保洁、垃圾等情况监测数据,对环卫车辆进行科学调度和作业安排,实现效率、效果、成本、安全“四大目标”,更高效、更低成本地管理和运营好环卫项目。
넶0 2025-11-19 -
什么是环卫一体化项目 一体化是什么概念呢?
话不多说,先总结一下:环卫一体化项目就是一个把环卫上所有的大小事件的所有数据都上传到森鹏智慧环卫管理平台上,基于大数据分析,森鹏智慧环卫平台构建了人资、车辆、事件、物资等基础数据分析模型,通过人、车、事、物展示项目运营全貌,实时查看项目运营情况并进行相应决策分析,不断优化项目管理。
넶2 2025-11-18 -
数字环卫让环卫服务企业更省心、更高效!
环卫企业常面临成本高、效率难提升的挑战。人工费用上涨,车辆油耗浪费大,人员调度不灵活,设施维护不及时,靠传统管理方式越来越吃力。森鹏物联网的数字环卫平台,用技术手段为这些难题提供了解决方案。
넶4 2025-11-18 -
智慧环卫平台:城市环卫清洁解决方案厂家
传统环卫作业中,道路垃圾清扫往往被当作随机事件,清扫作业难分主次、车辆和人员疲于奔波,作业效率较低。森鹏研发的智慧环卫平台可谓是城市环卫清洁的实施落地的解决方案,我们可以为您提供无缝对接的平台管理模式,让您的车辆收转运轨迹、驾驶员监控等需求都能在管理平台上呈现,并且森鹏保证,我们的数据每天精准,常年精准。
넶5 2025-11-14 -
环卫现状:一线人员管理难、物资盘点难 该怎么解决呢?
一线人员管理难、人员数据采集效率低,物资管理品种多物料杂、需求笼统、货不对板、库存失真等,一直是环卫服务企业的管理难题,森鹏环卫系统采用自主研发的PDCA模型(计划-执行-检查-改进)持续优化管理,帮助企业降本增效、提升作业质量与服务水平,下面请看具体介绍:
넶6 2025-11-13 -
车辆调度难、作业效率低 让智慧环卫平台帮您解决
第一块是机械化清扫业务系统: 机械化清扫的管理包括四个环节,分别是作业前的方案制定和标准制定、作业执行过程中的实时监管、作业后暴漏问题及解决问题的管理动作。 森鹏数字环卫平台,以采集准确的、及时的、丰富的车辆数据为基础,结合各环节的业务管理场景,将作业人员、中层管理人员、高层管理人员经过平台串联在一起,实现了对机械化清扫的全过程监管,通过PDCA模型帮助企业提高效率、降低成本、保证作业质量。
넶4 2025-11-12
-
聚焦两会特点 | 森鹏智慧垃圾收运转运 创新智能高效
创新、高效、提质、降本 近日,在两会召开期间,全国人大代表,中国石化中韩(武汉)石化炼油二部班长马少斌认为,实现“双碳”目标除了需要企业进行转型升级和科技创新外,全民参与也必不可少,并就此提议有序建立垃圾收运转运立法、立章。全国政协委员、中国科学院士、清华大学教授李景虹则建议政府鼓励回收企业与环卫系统合作,降低前端收集运营成本。
넶1753 2025-05-09 -
软硬件一体 | 森鹏科技餐厨垃圾收运解决方案
森鹏软硬件一体研发实力,创新、智能、高效,森鹏科技依靠自身软硬件一体研发优势,以物联网思维为核心驱动,独立自主研发出“EVOS智慧环卫2.0管理平台”,餐厨垃圾收运系统是该平台核心子系统之一。
넶1721 2025-05-09 -
-
-
-
森鹏电子(senptec)成立于2011年,位于郑州高新技术产业开发区,致力于成为全球领先的车辆数智化解决方案提供商,为各大商用车场提供整车电控和车联网解决方案。2018年成立子公司-森鹏物联,专注于为环卫企业提供智慧数字化转型整体解决方案,从前期的数字化转型咨询、中期的数字化建设实施、后期持续的数字化运营及进化成长,提供“一站式” “能降本” “全过程” “陪伴式” 企业服务,依托于母公司森鹏电子在智能硬件和车联网的技术优势,以及持续在环卫领域的智慧数字化探索和价值实践,开创一套”可落地、有实效、低成本“的数字化转型服务方案,锻造一支“专注、专业、专家”型软硬件开发、咨询实施的人才团队。目前拥有员工360余人,其中专业研发人员150余人。
ABOUT US
森鹏介绍
视频播放失败,请联系站点管理员!
通过对智慧环卫作业全流程的大数据采集、AI分析,真正实现简单信息化到大数据AI智能化的跨越,助力环卫主体精细化运营落地,降本增效,保障生产安全,为环卫服务企业和监管部门实现全面的数字化管理升级!
森鹏物联网的餐厨垃圾计重收费系统通过车载称重系统和计重收费管理软件,实现了对非居民厨余垃圾的精确计量和收费管理!
厨余垃圾称重计费系统利用物联网技术自动采集垃圾重量和商户信息,进行不间断实时的工作,确保了收费的透明性和准确性,提升垃圾收运效率,管理升级!
Industry Dynamic
行业动态
VIDEOS
视频中心
提供“一站式” “可落地” “全过程” “陪伴式” 企业数字化转型服务
视频播放失败,请联系站点管理员!
智慧环卫数字化落地路径解读
【森鹏物联网】
视频播放失败,请联系站点管理员!
餐厨垃圾称重系统方案
【森鹏物联网】
视频播放失败,请联系站点管理员!
数字环卫在企业化管理中的应用
【森鹏物联网】
森鹏物联官网主要提供:智慧环卫监管系统、数字环卫管理平台、GPS机械化清扫管理系统、GPS人工扫保管理系统、GPS餐厨垃圾收转运管理系统、GPS餐厨垃圾计重收费管理系统、GPS车辆全生命周期管理系统、GPS公测保洁数字化管理系统、GPS巡检案件管理系统、固定/变动物资管理系统、集团运营考评管理系统等
全天24小时售后服务
7×24小时专业远程线上维护
提供专属保障
单独安排技术专家,保障快速响应
服务过程进度,线上公开透明化
透明公开
以顾客为中心,以质量为基础
质量方针
咨询服务
软件平台
硬件平台
实施方案
陪伴服务
服务合作流程